It is an intelligent management system that monitors production and consumption data in photovoltaic (PV) plants, increases efficiency, and detects faults and losses in advance.
It is an intelligent management system that monitors production and consumption data in photovoltaic (PV) plants, increases efficiency, and detects faults and losses in advance.
Every unanswered question eventually turns into a cost for your business.
Even if your plant continues to generate electricity, a lack of proper management reduces efficiency. Monitoring alone is not enough — what truly matters is the ability to manage all plant operations effectively from a single centralized system.
These issues are the major obstacles that reduce the overall value of your PV investment:
Production continues, but the expected capacity is not being achieved.
The analysis chain from Plant → Inverter → String → MPPT is incomplete.
Failures cannot be detected in time, leading to production losses.
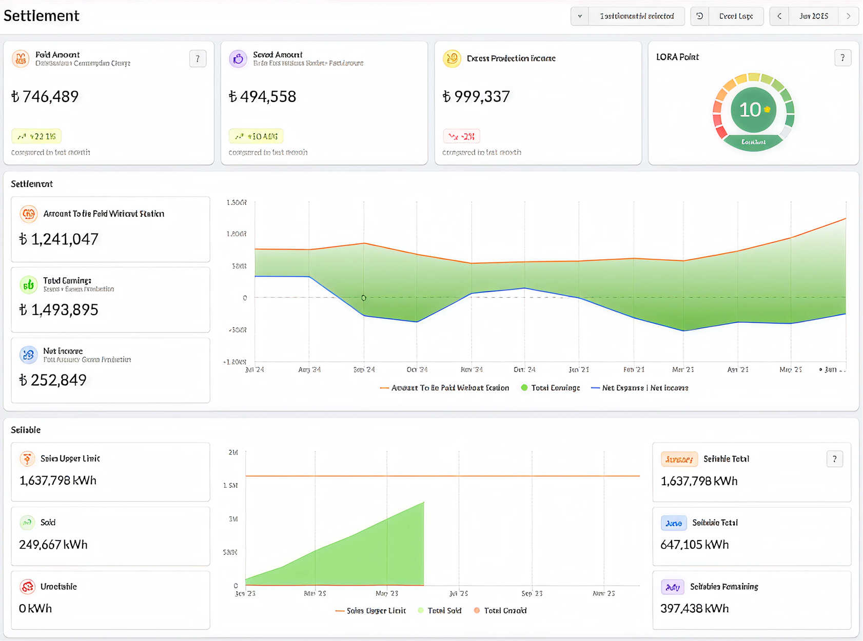
Invoice inconsistencies, reactive power penalties, and offsetting errors reduce overall profitability.
Robsys SPP Control eliminates energy losses at the root by digitalizing scattered and manual processes, reducing operational costs, and accelerating your return on investment (ROI). The system delivers not only data — but also actionable solutions.
Artificial intelligence analyzes irradiation, temperature, and inverter data to detect production deviations and prevent potential losses.
It sends notifications with solution suggestions — to the right person, at the right time.
Intervene immediately in adverse conditions with data refreshed every five minutes.
Manage invoice inconsistencies, income-expense balance, and reactive power risks — all from a single platform.
Access your system easily from anywhere — no installation required.


Your energy production reaches its highest level of efficiency.
Your investment is protected, and your profits increase.
Time and energy losses are eliminated, and all processes are fully digitalized.
Financial analysis and invoicing processes become simpler and more efficient.
Production and consumption revenue data are comprehensively analyzed.
Your environmental impact becomes visible through the measurement of avoided CO₂ emissions.











