Zéro perte d’énergie avec
Robsys SPP Control
Qu’est-ce que la surveillance énergétique ?
Un système intelligent qui surveille la production et la consommation dans les centrales photovoltaïques, optimise l’efficacité et anticipe les pannes et les pertes.
Zéro perte d’énergie avec Robsys SPP Control
Qu’est-ce que la surveillance énergétique ?
Un système intelligent qui surveille la production et la consommation dans les centrales photovoltaïques, optimise l’efficacité et anticipe les pannes et les pertes.
Quelle est votre réelle efficacité de fonctionnement ?
Toute question sans réponse claire finit par vous coûter de l’argent.
Une révolution dans la gestion de l’énergie commence !
Gestion solaire 360° au-delà du suivi
Protégez votre énergie, augmentez vos profits avec Robsys
Même si votre centrale produit de l’électricité, un manque de gestion réduit son efficacité. La simple surveillance ne suffit pas ; il est essentiel de gérer toutes les opérations depuis une plateforme centralisée.
Défis courants qui réduisent votre rentabilité
Ces problèmes sont les principaux obstacles qui diminuent la valeur de votre investissement solaire :
Pertes d’efficacité
La production est active, mais la capacité prévue n’est pas atteinte.
Manque de suivi détaillé
La chaîne d’analyse Centrale → Onduleur → String → MPPT est incomplète.
Coûts élevés de maintenance et d’exploitation
Les pannes ne sont pas détectées à temps, entraînant des pertes de production.
Risques financiers
Les incohérences de facturation, les pénalités réactives et les erreurs de compensation réduisent la rentabilité.
ROBSYS SPP CONTROL!
Ne vous limitez pas à produire de l’énergie, gérez-la !
Robsys SPP Control digitalise les processus dispersés et manuels, élimine les pertes d’énergie à la source, réduit les coûts opérationnels et accélère le retour sur investissement (ROI). Le système ne fournit pas seulement des données, mais aussi des solutions concrètes.
Les fonctionnalités qui distinguent SPP Control
Prédiction assistée par intelligence artificielle et gestion proactive
L’intelligence artificielle analyse les données d’irradiation, de température et d’onduleur afin de détecter les écarts de production et de prévenir les pertes.
Système d’alerte et de notification intelligent
Il envoie des notifications contenant des solutions au bon moment et à la bonne personne.
Surveillance en temps réel et détection des écarts
Intervenez immédiatement en cas d’anomalie grâce à des données actualisées toutes les cinq minutes.
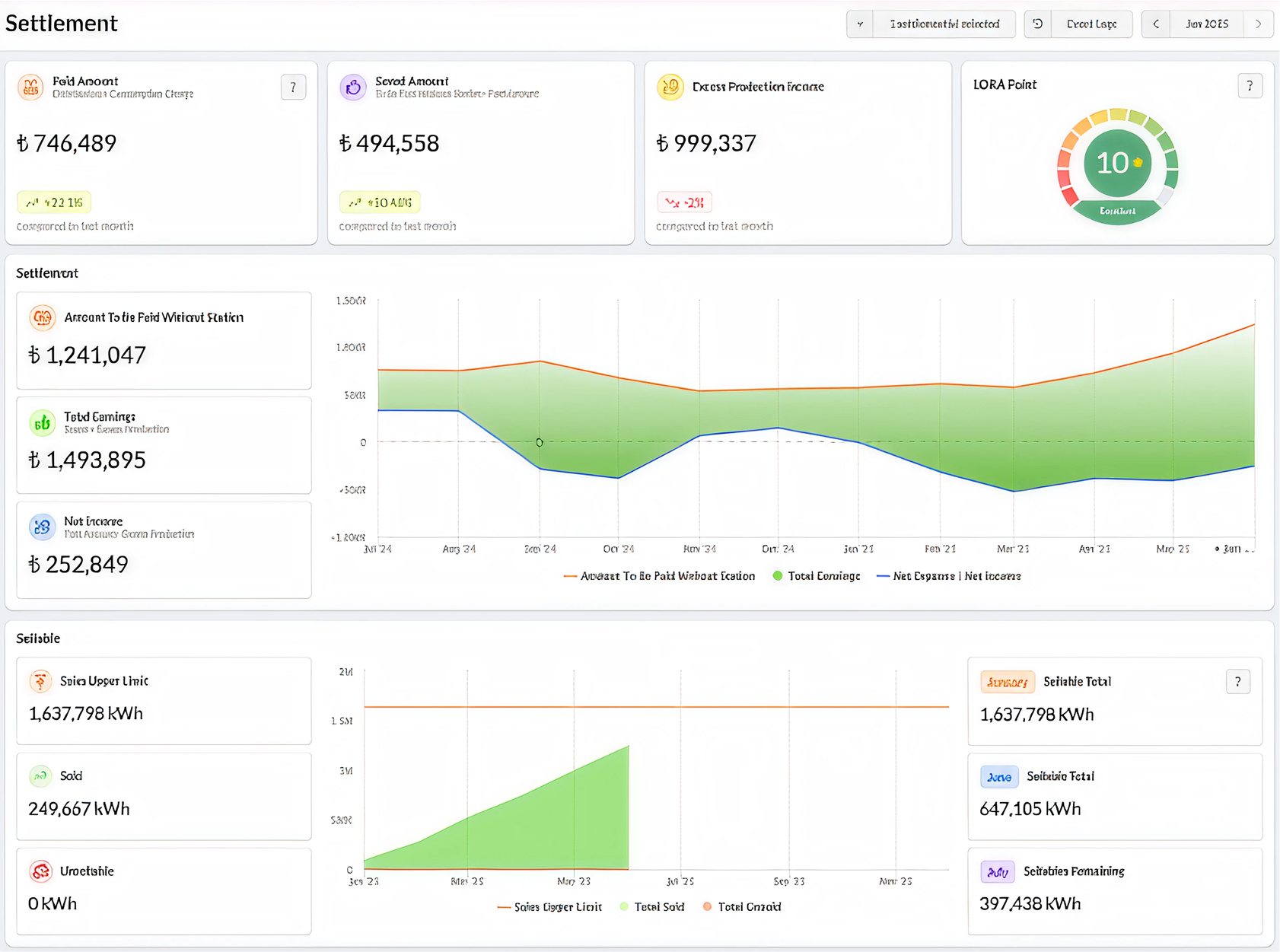
Intégration financière et gestion de la compensation
Gérez les incohérences de facturation, l’équilibre revenus-dépenses et les risques réactifs sur une seule plateforme.
Gestion des opérations digitales (SaaS basé sur le cloud)
Accédez facilement à votre système, où que vous soyez, sans aucune installation requise.


Vos gains maximum avec Robsys SPP Control
Garantie d’efficacité
Votre production d’énergie atteint son niveau d’efficacité maximal.
ROI accéléré
Votre investissement est protégé et vos bénéfices augmentent.
Contrôle et transparence
Les pertes de temps et d’énergie sont éliminées, et les processus deviennent entièrement numériques.
Simplicité financière
Les processus d’analyse financière et de facturation deviennent plus simples et efficaces.
Module de compensation
Les données de revenus liées à la production et à la consommation sont analysées de manière approfondie.
Impact environnemental visible
Votre impact environnemental devient visible grâce à la mesure du CO₂ évité.











