ROBSYS SPP CONTROL İLE GES’LERDE SIFIR ENERJİ KAYBI
ENERJİ İZLEME NEDİR?
GES’lerde üretim ve tüketim verilerini izleyerek verimliliği artıran, arızaları ve kayıpları önceden tespit eden akıllı yönetim sistemidir.
ROBSYS SPP CONTROL İLE GES’LERDE SIFIR ENERJİ KAYBI
ENERJİ İZLEME NEDİR?
GES’lerde üretim ve tüketim verilerini izleyerek verimliliği artıran, arızaları ve kayıpları önceden tespit eden akıllı yönetim sistemidir.
GERÇEKTEN NE KADAR VERİMLİ ÇALIŞIYORSUNUZ?
Cevabı belirsiz olan her soru, size maliyet olarak geri döner.
ENERJİ YÖNETİMİNDE DEVRİM BAŞLIYOR!
Enerji İzlemenin Ötesi: 360° GES Yönetimi
ROBSYS İLE ENERJİNİZİ KORUYUN, KAZANCINIZI ARTIRIN
Spp Control kataloğumuzu buradan indirebilirsiniz.
Sık Karşılaşılan ve Kârlılığınızı Yok Eden Zorluklar
Bu sorunlar, GES yatırımınızın değerini azaltan en büyük engellerdir:
Verim Kayıpları
Üretim var, ancak beklenen kapasiteye ulaşılamıyor.
Detaylı İzleme Eksikliği
Santral → İnverter → String → MPPT analiz zinciri eksik
Yüksek Bakım ve Operasyonel Maliyetler
Arızalar zamanında tespit edilemiyor, üretim kaybı oluşuyor
Finansal Riskler
Fatura tutarsızlıkları, reaktif cezalar ve mahsuplaşma hataları kârlılığı düşürüyor.
Üretim Kayıplarınızı
Sıfıra İndirin!
Yapay zeka destekli analizlerle gözden kaçan arızaları tespit edin. Santralinizin gerçek kazanç potansiyelini görmek için teknolojimizle hemen tanışın.
Ücretsiz SPP Control Demo Talep Et!
ROBSYS SPP CONTROL!
Enerjiyi Yalnızca Üretmeyin, YÖNETİN!
Robsys SPP Control, dağınık ve manuel süreçleri dijitalleştirerek enerji kayıplarını kökten önler, operasyonel maliyetleri azaltır ve yatırımın geri dönüşünü (ROI) hızlandırır. Sistem, yalnızca veriyi değil, aynı zamanda çözümü de sunar.
SPP CONTROL’UN FARK YARATAN ÖZELLİKLERİ
Yapay Zekâ Destekli Tahminleme ve Proaktif Yönetim
Yapay zekâ, ışınım, sıcaklık ve inverter verilerini analiz ederek üretim sapmalarını tespit eder ve kayıpları önler.
Gerçek Zamanlı İzleme ve Sapma Tespiti
Her 5 dakikada güncellenen verilerle olumsuz durumlara anında müdahale edin.
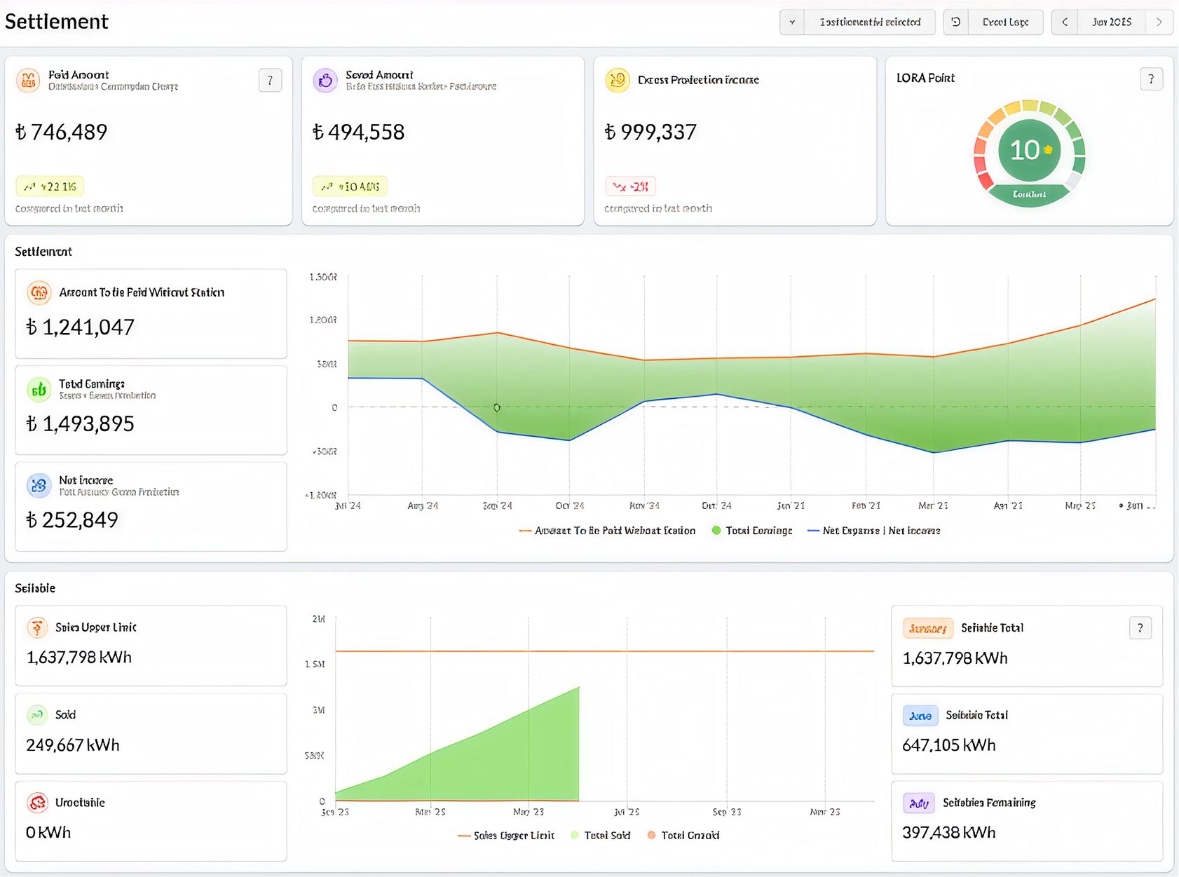
Finansal Entegrasyon ve Mahsuplaşma Yönetimi
Fatura tutarsızlıklarını, gelir-gider dengesini ve reaktif riskleri tek platformda yönetin.
Dijital Operasyon Yönetimi (Bulut Tabanlı SaaS)
Kurulum gerektirmeden, her yerden kolay erişim sağlayın.


Robsys SPP Control ile Maksimum Kazanımlarınız
Verim Güvencesi
Enerji üretiminiz en verimli seviyeye ulaşır
Hızlandırılmış ROI
Yatırımınız korunur, kazancınız artar.
Kontrol ve Şeffaflık
Zaman ve enerji kayıpları ortadan kalkar, süreçler dijitalleşir.
Finansal Kolaylık
Finansal analiz ve faturalama süreçleri kolaylaşır.
Mahsuplaşma Modülü
Üretim-tüketim gelir verileri kapsamlı biçimde analiz edilir.
Görünür Çevresel Etki
Kaçınılan CO₂ ile çevresel etkiniz görünür hale gelir











